ในยุคที่ระบบ IT ต้องรองรับทั้งความเร็ว ความยืดหยุ่น และความต่อเนื่องทางธุรกิจ (Business Continuity) การใช้งาน Virtualization อย่าง Proxmox VE มักไม่ได้มีเพียง Cluster เดียวอีกต่อไป แต่ขยายไปหลาย Cluster หลาย Site เช่น Production, DR Site หรือ Edge Location
ปัญหาที่ตามมาคือ:
ต้อง Login หลายหน้า
การ Monitor กระจัดกระจาย
การ Backup / DR จัดการยาก
การทำ Automation ซับซ้อนขึ้น
นี่คือจุดที่ ProxCenter เข้ามาช่วยให้คุณ “รวมศูนย์ทุก Cluster” ไว้ในที่เดียว
ProxCenter คือแพลตฟอร์มสำหรับบริหารจัดการ Proxmox หลาย Cluster ผ่านหน้า Web เดียว (Single Pane of Glass)
ความสามารถหลัก
– รวมหลาย Proxmox Cluster ใน Dashboard เดียว
– Monitor VM / Node / Storage แบบ Real-time
– จัดการ VM ข้าม Cluster
– ทำ Automation / Orchestration
– รองรับ Disaster Recovery (DR)
– เชื่อมต่อ Backup เช่น PBS
1. Proxmox Clusters
2. ProxCenter Server
3. Backup System (PBS)
4. Network
1. Single Pane of Glass
บอกลาการเปิด Browser หลาย Tab เพื่อสลับไปมาในแต่ละ Cluster เพราะ PDM ช่วยให้คุณมองเห็นและควบคุมทุกอย่างได้ผ่านหน้าจอเดียว (Unified Dashboard) เพิ่มความเร็วในการทำงานและลดความสับสน
2. Multi-Cluster Management
ไม่ว่าคุณจะมีกี่ Cluster หรือจะตั้งอยู่คนละ Site คุณก็สามารถจัดการทรัพยากรทั้งหมด (VMs, Containers, Storage) ได้จากศูนย์กลางเพียงจุดเดียว สะดวกต่อการติดตามสถานะโดยรวมของ Infrastructure
3. Automation ลดงาน Manual
เพิ่มประสิทธิภาพด้วยระบบอัตโนมัติ (Automation) ตั้งแต่การ Deploy VM ไปจนถึงระบบ Failover อัตโนมัติ เมื่อเกิดเหตุขัดข้อง ช่วยให้ธุรกิจดำเนินต่อได้โดยไม่ต้องรอคนมาแก้ไขแบบหน้างาน
4. DRS Distributed Resource Scheduler จัดการการสมดุลทรัพยากร
ฟีเจอร์อัจฉริยะที่ช่วยจัดระเบียบการใช้งาน VM ตามกฎ High Availability (HA) โดยระบบจะคำนวณและย้ายทรัพยากรให้อัตโนมัติ เพื่อให้มั่นใจว่าเครื่อง Server ทุกเครื่องทำงานได้อย่างเหมาะสมและไม่โหลดจนเกินไป
5. Site Recovery พร้อมรับทุกวิกฤต
รองรับการทำ Site Recovery ในระดับมืออาชีพ ช่วยให้คุณวางแผนรับมือกับเหตุการณ์ไม่คาดฝัน และกู้คืนระบบกลับมาใช้งานได้อย่างรวดเร็ว (Business Continuity)
6. Security & Access ความปลอดภัยระดับสูง
ระบบจัดการสิทธิ์ผู้ใช้งาน (Role-Based Access Control) ที่ละเอียดและแม่นยำ ช่วยให้ผู้ดูแลระบบกำหนดขอบเขตการเข้าถึงทรัพยากรของพนักงานแต่ละส่วนได้อย่างปลอดภัย
7. Template Catalog มาตรฐานใหม่ของการ Deploy
รองรับการจัดการ Centralized Catalog ทั้ง Cloud-init, ISO Images และ Presets ต่างๆ ช่วยให้การสร้าง VM ใหม่มีมาตรฐานเดียวกันทั่วทั้งองค์กร และประหยัดเวลาในการเตรียมไฟล์
8. Real-time Monitoring & Alerts รู้ทันทุกเหตุการณ์
ระบบแจ้งเตือนแบบเรียลไทม์ที่ช่วยเฝ้าระวังความผิดปกติของระบบตลอด 24 ชั่วโมง ทำให้คุณสามารถแก้ไขปัญหาก่อนที่จะส่งผลกระทบต่อผู้ใช้งาน
หลักจากบทความก่อน ที่เกี่ยวกับความหมาย ฟีเจอร์ รวมไปถึงการติดตั้งของ ProxCenter แล้ว อ่านได้ที่ลิงค์นี้ https://www.avesta.co.th/article/proxcenter-bringing-vcenter-style-management-to-proxmox-ve/
1. การติดตั้ง ProxCenter
สามารถเข้าดูการติดตั้งได้ที่ Youtube
2. การเชื่อมต่อ Proxmox VE เข้ากับ ProxCenter
– เตรียม API Token บน Proxmox
– Datacenter → Permissions → API Tokens
– สร้าง Token สำหรับผู้ใช้ (แนะนำใช้สิทธิ์อ่าน/เขียนตามความจำเป็น)
– บันทึก Token ID และ Secret

2.1 เพิ่ม Connection ใน ProxCenter
– Login เข้า ProxCenter ไปที่ Settings → Account settings → เลือกประเภท Proxmox VE → Add PVE

– กรอกข้อมูล

– หลังจากบันทึก การเพิ่ม Connection ใน ProxCenter เสร็จสิ้นแล้ว จะแสดงสถานะ Online

3. Dashboard
หน้าที่ผู้ดูแลระบบจะใช้งานบ่อยที่สุด เพราะเป็น ภาพรวมของระบบทั้งหมด จากทุก Cluster ของ Proxmox VE ในหน้าจอเดียว คุณจะเห็นสถานะของทั้งระบบแบบ Real-time เช่น
– จำนวน Cluster
– จำนวน Node
– จำนวน VM
– การใช้งาน CPU / RAM / Storage
– Health ของระบบ

4. Inventory
ถือเป็นหัวใจสำคัญของการใช้งาน ProxCenter เพราะเป็นหน้าที่ รวมทุก Resource จากทุก Cluster มาไว้ในที่เดียว ทำให้ผู้ดูแลระบบสามารถเห็นภาพรวมทั้งหมดได้แบบ Real-time ข้อมูลทั้งหมดจะถูกรวมมาแสดงในหน้านี้ เช่น
– Cluster
– Node
– Virtual Machine (VM)
– Storage (รวมถึง Ceph)
– Network

5. Topology
ฟีเจอร์ที่ช่วยให้มองเห็นโครงสร้างระบบทั้งหมดแบบภาพ (Visual Infrastructure) ของ Proxmox VE ทุก Cluster ในหน้าจอเดียว โดยแสดงความสัมพันธ์ของระบบในรูปแบบ Diagram เช่น
– Cluster
– Node
– VM
– Storage เช่น Ceph
– Network
– ทั้งหมดเชื่อมโยงกันเป็นภาพเดียว

6. Storage
ศูนย์กลางสำหรับบริหารจัดการพื้นที่จัดเก็บข้อมูลทั้งหมดของทุก Cluster ใน Proxmox VE ไม่ว่าจะเป็น Local Disk หรือ Distributed Storage ซึ่งสำหรับดู,จัดการ, วิเคราะห์พื้นที่เก็บข้อมูลทั้งหมด เช่น Storage ทุกประเภทจากทุก Cluster, การใช้งานจริง (Used / Free), Health ของระบบ Storage

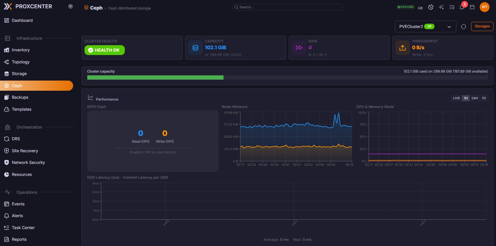
7. Ceph
หน้าที่ออกแบบมาเพื่อบริหารจัดการและ Monitor Distributed Storage แบบลึก โดยเฉพาะ สำหรับระบบที่ใช้ Ceph ร่วมกับ Proxmox VE โดยศูนย์ควบคุมระบบ Storage แบบ Distributed คุณจะสามารถดูสถานะ Cluster, ตรวจสอบ Disk (OSD), วิเคราะห์ Performance, แก้ปัญหา Storage ได้จากหน้าเดียว

8. Backups
ศูนย์กลางสำหรับจัดการและตรวจสอบงานสำรองข้อมูล (Backup) ของทุก Cluster ใน Proxmox VE ไม่ว่าจะเป็น VM, Container หรือ Storage หน้าสำหรับควบคุมระบบสำรองข้อมูลทั้งหมด โดยสามารถดูรายการ Backup ทุกตัว, สั่ง Backup / Restore, ตรวจสอบสถานะ, จัดการ Policy

9. Templates
เครื่องมือที่ช่วยให้คุณ สร้าง VM ได้ภายในไม่กี่วินาที ด้วยการใช้ Template กลางสำหรับทุก Cluster ของ Proxmox VE เป็นแม่แบบของ VM ที่เตรียมไว้ล่วงหน้า ภายใน Template จะมี OS (Linux / Windows) , Software พื้นฐาน, Config ระบบ, Agent ต่าง ๆมีไฟล์ลักษณะ cloud-init, images, presets ใช้สำหรับ Clone หรือ Deploy VM ใหม่ได้ทันที

10. DRS (Distributed Resource Scheduler)
ฟีเจอร์ระดับ Enterprise ที่ช่วยให้ระบบ Proxmox VE สามารถ “กระจายโหลด VM อัตโนมัติ” ไปยัง Node ต่าง ๆ ได้อย่างสมดุล เปลี่ยนจากการบริหารแบบ Manual เป็นระบบจัดการทรัพยากรอัตโนมัติ ทีสามารถวิเคราะห์การใช้ CPU / RAM ของแต่ละ Node, ตรวจจับโหลดที่ไม่สมดุล, ย้าย VM ไปยัง Node ที่เหมาะสมอัตโนมัติ มีเป้าหมายใช้ Resource ให้คุ้มที่สุด ลด Overload ของ node

11. Site Recovery
ฟีเจอร์สำคัญระดับ Enterprise ที่ช่วยให้ระบบ Proxmox VE สามารถกู้ระบบทั้งไซต์ (Disaster Recovery) ได้อย่างรวดเร็วเมื่อเกิดเหตุการณ์ไม่คาดคิด จากเดิมต้องกู้ทีละ VM กลายเป็นกู้ทั้งระบบในคลิกเดียว รองรับกรณี ไฟดับ, Server ล่มทั้ง Cluster, Network หลักเสีย, Disaster เช่น น้ำท่วม / ไฟไหม้ เป้าหมายให้ระบบกลับมาเร็วที่สุด (RTO ต่ำ)

12. Network Security
ฟีเจอร์สำคัญระดับ Enterprise ศูนย์กลางสำหรับควบคุมและป้องกันความปลอดภัยด้านเครือข่ายของทุก Cluster ใน Proxmox VE จากเดิมต้องตั้งค่าทีละ Node เปลี่ยนเป็น ควบคุมทั้งระบบจากจุดเดียว ครอบคลุมไปถึง Firewall, Access Control, Network Segmentation, Traffic Policy เป้าหมายป้องกันการเข้าถึงที่ไม่พึงประสงค์ลดความเสี่ยง

13. Resources
หน้าที่ช่วยให้คุณ “มองเห็นและวิเคราะห์การใช้ทรัพยากรทั้งหมด” ของทุก Cluster ใน Proxmox VE แบบละเอียดและเป็นระบบ เช่น CPU, RAM, Storage, Network ครอบคลุมทุก Cluster และทุก Node

14. Operations (Events , Alerts , Task Center, Reports)
ชุดเครื่องมือสำหรับดูเหตุการณ์ทั้งหมดที่เกิดขึ้นในระบบ

15. Security & Access
ส่วนสำคัญที่ช่วยให้ควบคุมสิทธิ์ ตรวจสอบการใช้งาน รักษาความปลอดภัยของระบบ Proxmox VE ทุก Cluster แบบรวมศูนย์ ไม่ว่าจะเป็น ผู้ใช้งาน, Roles, Audit & Logs และ Compliance

16. Settings
– Connections ฟีเจอร์สำหรับเชื่อมต่อ PVE, PBS
– Appearance ปรับหน้าตา UI ของระบบ เช่น Theme (Light / Dark), Layout Dashboard
– Notifications ระบบแจ้งเตือนเหตุการณ์สำคัญ รองรับ Email,Webhook, System Alerts
– LDAP / Active Directory ฟีเจอร์สำคัญระดับ Enterprise ที่สามารถเชื่อมต่อ User กับระบบองค์กร เช่น Active Directory หรือ LDAP ได้
– OIDC / SSO (Single Sign-On) ฟีเจอร์สำคัญระดับ Enterprise ระบบ Login ครั้งเดียว ใช้งานได้ทุกระบบรองรับ OIDC (OpenID Connect) SSO Provider เช่น Keycloak, Azure AD, Okta, Google Workspace, Auth0
– License Management จัดการ License ของระบบดูได้ทั้ง License Type,Expiration Date, Node Quota
– Artificial Intelligence (AI) ฟีเจอร์ระดับ Enterprise เป็นฟีเจอร์ AI ช่วยบริหารระบบอัตโนมัติ ความสามารถวิเคราะห์ Resource Usage แนะนำการ Optimize ช่วย DRS ตัดสินใจ รองรับ Ollama (Local / On-Premise) , OpenAI (Cloud), Anthropic Claude (Cloud)
– RSE / Green IT ฟีเจอร์ระดับ Enterprise ฟีเจอร์ด้านพลังงานและความยั่งยืน (Sustainability) ความสามารถวิเคราะห์การใช้พลังงาน แนะนำการลด Energy Optimize Resource

ถ้าคุณกำลังใช้ Proxmox VE หลาย Cluster แล้วเริ่มรู้สึกว่าการจัดการมันซับซ้อน ProxCenter คือคำตอบที่ช่วยให้คุณควบคุมทุกอย่างได้จากที่เดียว ทั้ง Monitoring, Automation, Backup, และ Disaster Recovery แบบครบจบในระบบเดียวครับ
สนใจติดตั้ง Proxmox VE หรือ ProxCenter ติดต่อเราได้เลยผ่าน Line OA : @avesta.co.th หรืออีเมล์ [email protected]